过程控制系统
产业板块
滑动了解更多 滑动了解更多
过程控制系统

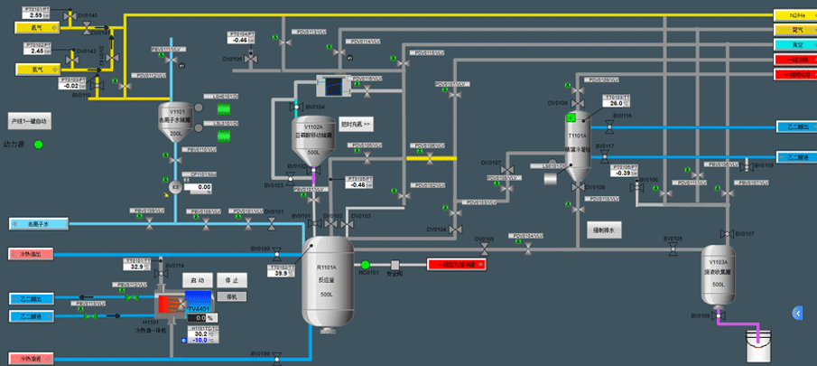
工业自动化过程控制系统界面,具备多模块(如反应、收集、气体处理等),通过各类传感器(测压力、温度等)、执行器(阀门等),实时呈现工艺参数(压力、流量、温度等),可监控生产流程,设置报警(如 PV 超限报警 ),实现逻辑控制(顺序、连锁等),记录数据用于分析优化,保障生产高效、稳定、安全,适用于化工等多工业场景,助力企业把控生产过程。

  • 首页
  • 电话
  • 顶部